Suivre facilement les résultats de ses actions de référencement

Pour être efficace, il est essentiel de suivre les résultats de ses actions de référencement ! L’objectif : avoir les données clés pour prendre les bonnes décisions et améliorer in fine son référencement.
Pourquoi il est important de suivre ses résultats
Sans données clés, il est très compliqué d’optimiser son référencement. Le référencement naturel va vous demander un investissement, que cela soit en temps passé si vous le faites par vous-même ou en budget si vous passez par un prestataire.
Afin d’améliorer son retour sur investissement, il est indispensable de mettre en place un suivi des données clés. Attention, privilégiez toujours les données qui vont vous permettre de prendre des décisions et d’avoir des actions concrètes derrière.
Les données clés à suivre pour son référencement
Afin d’aller à l’essentiel et mettre en place votre tableau de bord référencement, je vous recommande de commencer par ces données :
- L’audience apportée par les moteurs de recherche ainsi que sa part sur votre audience globale. Ceci afin de voir ce que représente votre référencement au fil des mois.
- La progression par rapport à la même période l’année dernière (pour gommer l’effet de saisonnalité et se rendre compte de l’évolution).
- Le nombre de leads (contacts, ventes, prospects… selon votre cas) apportés par les moteurs de recherche et le taux de transformation associé.
- La position de votre site sur un panel de mots-clés liés à votre activité.
Bien sûr, vous pouvez ajouter d’autres indicateurs en fonction de vos objectifs.
Il sera également important d’identifier les expressions qui vous apportent le plus de leads pour avoir un suivi plus pointu, en suivant notamment leur positionnement dans les résultats de Google.
Si pour la plupart de ces indicateurs les outils Google Analytics et Google Search Console suffisent, pour suivre le positionnement, vous allez devoir avoir recours à un outil.
Il en existe plusieurs sur le marché, souvent ces outils sont destinés aux professionnels du référencement et sont donc complexes à utiliser pour les néophytes.
Mais, bonne nouvelle, voici un outil simple, efficace et bon marché pour suivre vos positions, découvrez avec nous Allorank.
Allorank : un outil simple et efficace pour suivre ses positions
Cet outil destiné pour les débutants en référencement (mais pas que) se veut simple et efficace. On obtient rapidement les infos clés pour suivre ses performances dans les résultats de recherche. En 5 minutes vous avez paramétré l’outil et pouvez suivre vos résultats.
Voici les principales fonctionnalités proposées :
- Le suivi des positions sur un panel de mots-clés que vous déterminez.
- Le suivi de la volumétrie de recherches sur ces expressions clés. Vous pouvez ainsi prioriser vos actions en fonction.
- Le suivi de la concurrence en découvrant les nouveaux concurrents et en suivant l’évolution de vos principaux concurrents.
- Un système d’alertes pour être averti en cas de changement de position majeur.
- Un bilan hebdomadaires sur vos positions.
Allorank en pratique
1ère étape, se rendre sur fr.allorank.com et créer son compte gratuitement. La version gratuite vous permet de suivre une dizaine de mots-clés durant 10 jours ce qui est déjà un très bon début ????
Une fois votre compte activé, il suffit de renseigner votre domaine et votre version de Google.
Deuxième étape : renseignez vos 10 mots-clés et votre ville. L’outil vous donne des suggestions d’expressions en fonction de votre site.
Une fois cette étape franchie, vous accédez à votre rapport personnalisé.
En vous connectant à l’outil vous avez une vue d’ensemble de votre visibilité :
En cliquant sur le site qui vous intéresse, vous arrivez au rapport détaillant vos positions.
D’un coup d’œil, vous obtenez :
La position sur chacun des mots-clés, l’évolution par rapport au précédent rapport, votre meilleure position et le volume de recherches du mot-clé :
Vous pouvez, si besoin, exporter les résultats en csv et pdf.
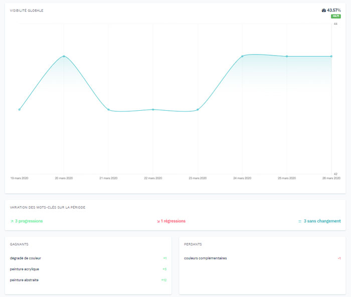
L’outil vous propose également une vue globale de votre visibilité sous forme de courbe afin de voir visuellement votre progression. Les mots-clés gagnés et perdus sont également mis en valeur :
Vos principaux concurrents sont ensuite affichés avec leurs performances :
Enfin, vous avez des options pour :
- Etudier une période en particulier ;
- Partager les rapports ;
- Créer des alertes ;
- Ajouter de nouveaux mots-clés.
Les rapports quotidiens pour suivre son référencement
Chaque matin, vous pourrez recevoir ce type d’alerte :
Très pratique pour réagir rapidement si besoin.
Et voilà, comme vous pouvez déjà vous en rendre compte, l’outil est très simple, rapide à prendre en main et fourni les infos clés pour piloter ses actions de référencement !
Et bonne nouvelle, Allorank propose une version d’essai gratuite pour suivre une dizaine de mots-clés sur une période de 10 jours.
L’offre est ensuite très simple de 7,90€ par mois pour 50 expressions à 47,90€ pour 500 expressions.
Cliquez ici pour tester gratuitement l’outil
Article écrit en collaboration avec Allorank